欢迎访问 2025中国西部成都国际工程机械展览会官方网站!  时间:2025年7月10-12日    地点:成都世纪城新国际会展中心    距离展会开幕还有 天    
   13122602208    
展会知识

展会知识

展会知识

板框压滤机你了解吗?

污泥,是由原废水中的固体物质和在废水处理过程中所产生的固体物质组成的。而污泥经浓缩、消化后,尚有约95%——97%的含水率,体积仍很大;污泥脱水可进一步去除污泥中的空隙水和毛细水,减少其体积;经过脱水处理,污泥含水率能降低到70%——80%,其体积为原体积的1/10——1/4,有利于后续运输和处理。

污泥机械脱水方法有过滤脱水、离心脱水和压榨式脱水等。过滤脱水又有真空过滤与压力过滤;离心脱水是用离心机进行脱水;压榨式脱水是用螺旋压榨机或滚压机进行脱水。常用的是压力过滤和离心脱水方法。

污泥过滤脱水是以过滤介质两面的压力差作为推动力,使污泥水分被强制通过过滤介质形成滤液,而固体颗粒被截留在介质上形成滤饼,从而达到污泥脱水的目的。板框压滤机是最先应用于化工脱水的机械。板框压滤机是一种间歇性固液分离设备,是由机架、过滤及传动系统等组成,由滤板、滤框排列构成滤室,在翰料泵的压力作用下,将料液送进各滤室,通过过滮介质,将固体和液体分离。广泛应用于化工、染料、石油、陶瓷、制药、制糖、食品、淀粉、饴糖、油漆、冶金及各行业的污水处理等。它具有分离效果好、适用范围广、操作简单、投资省等优点,特别是对粘细物料的分离,有着不可比拟的优越性。

1、机架

由尾板丝母支架、横梁连接而成,用于支撑滤板及传动机构。

2、过滤系统

由滤板和滤布组成。用泵将待过滤的悬浮液输送到已压紧的各个滤室中,悬浮液中的液体透过滤布,通过各滤板上的滤液孔排至机外,悬浮液中的固体颗粒则积聚于滤室中,并逐渐形成滤饼,滤饼充满滤室即完成一个过滤循环。

板框压滤机工作原理

用于固体和液体的分离。压滤机过滤后的泥饼有更高的含固率和优良的分离效果。固液分离的基本原理是;混合液经过过滤介质(滮布),固体停留在滤布上,并逐渐在滤布上堆积形成过滤泥饼。而滮饼部分则渗透过滤布,成为不含固体的清液。

板框压滤机你了解吗?(图1)解析|板框压滤机

板框压滤机结构图

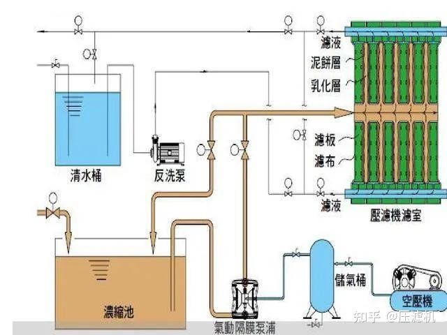
板框压滤机的滤框、滤板和滤布的构造示见图1,其中(a)为滤框,(b)为滤板,(c)为滤布。板框压滤机构造见图2,板框压滤机及附属设备布置方式见图3,除板框压滤机主机外,还有进泥系统、投药系统和压缩空气系统。

板框压滤机你了解吗?(图2)解析|板框压滤机板框压滤机你了解吗?(图3)板框压滤机结构图

板框压滤机安全操作规程

1、压滤前先检查滤板、滤框及滤布有无损坏、折叠现象,要对运 动部位进行润滑。

2、卸渣时应仔细清理滤框,矿浆入孔及滤板、滤液排出孔。

3、自动控制系统的反馈信号装置(如接近开关,电接点,压力 表) 的动作的准确性和可靠性必须保证,如有问题应及时修 理或更换。

4、保持压滤机表面的清洁,防止锈蚀。

5、液压系统的保养主要是对液压用油的质量和数量进行检查,液 压元件及各连接口密封性的检查。

6、滤板滤框在机架上的排列顺序是: 从止推板起——滤框——滤板——滤框 -压紧板。

7、滤板滤框在机架上排好后,启动电机将手动换向阀打到压紧位 即可。

8、当达到规定压力后,自动停止并保持压力,液压站电机停止, 进入保压状态。

9、进入保压状态后,检查各管路开闭状态,确认无误后启动进料 泵,缓慢开启进料阀。

10.松开滤板卸滤饼。首先启动油泵,先将手动换向阀置于压紧位置, 松开锁母然后手动换向阀置到中间位,停顿几秒,再将手动换向阀置于返回位。压紧板退回后,停止油泵。

11.压紧板退出后,将滤板(框)逐一拉开,同时将滤饼卸掉,清滤布,清理滤板,保持滤板密封面干净。

但是板框压滤机在压滤的过程中,污泥总是不能自动脱落。为什么板框压滤机里的污泥不能够自动脱落?这在我国城镇污水处理厂里经常出现。本文总结了以下几个原因:

(1)内因

主要原因是板框压滤机与脱水污泥的泥性不相适应,其中可能是因为化学调理没有改善泥性或者化学调理药剂选择不对。在比阻仍然得不到有效改善时,说明该污泥不适合于板框压滤机脱水。

另外,在选择好适合的药剂外,也可试试再加点石灰作为助凝剂,改善污泥粘滞度。

(2)外因

首先是板框机进泥压力不够,板框空间内充填的污泥量不足,所以产生的泥饼厚度太薄(最好要达到3cm),导致泥饼的重力无法克服它与滤布之间的粘力,导致泥饼无法掉下来。

其次是选用的滤布不合适。目前很多滤布材料没有做压光处理,导致表面肉眼看不清的毛刺太多,故泥饼容易粘着在滤布上下不来。

最后,滤布织法和选用的孔型不合理。目前国内只有少数厂家比较清楚滤布的做法

版权所有 © 上海企升展览有限公司    沪ICP备2021023001号-6